Use GitOps workflow for building a production grade on-premise Kubernetes cluster on cheap VPS provider, with complete CI/CD ๐
This is the Part VI of more global topic tutorial. Back to guide summary for intro.
Self-hosted VCS
Itโs finally time to build our CI stack. Letโs start with a self-hosted VCS. Weโll use Gitea as a lightweight GitHub clone, and far less resource intensive than GitLab. You can of course perfectly skip this entire chapter and stay with GitHub/GitLab if you prefer. But one of the goal of this tutorial is to maximize self-hosting, so letโs go !
As I consider the CI as part of infrastructure, Iโll use the dedicated Terraform project for Helms management. But again itโs up to you if you prefer using Flux, itโll work too.
Gitea
The Gitea Helm Chart is a bit tricky to configure properly. Letโs begin with some additional required variables:
variable "gitea_admin_username" { type = string}
variable "gitea_admin_password" { type = string sensitive = true}
variable "gitea_admin_email" { type = string}
variable "gitea_db_password" { type = string sensitive = true}gitea_admin_username = "kuberocks"gitea_admin_password = "xxx"gitea_admin_email = "admin@kube.rocks"gitea_db_password = "xxx"Then the Helm chart itself:
locals { redis_connection = "redis://:${urlencode(var.redis_password)}@redis.redis:6379/0"}
resource "kubernetes_namespace_v1" "gitea" { metadata { name = "gitea" }}
resource "helm_release" "gitea" { chart = "gitea" version = "10.1.4" repository = "https://dl.gitea.io/charts"
name = "gitea" namespace = kubernetes_namespace_v1.gitea.metadata[0].name
set { name = "gitea.admin.username" value = var.gitea_admin_username }
set { name = "gitea.admin.password" value = var.gitea_admin_password }
set { name = "gitea.admin.email" value = var.gitea_admin_email }
set { name = "strategy.type" value = "Recreate" }
set { name = "postgresql-ha.enabled" value = "false" }
set { name = "redis-cluster.enabled" value = "false" }
set { name = "persistence.storageClass" value = "longhorn" }
set { name = "persistence.size" value = "5Gi" }
set { name = "gitea.metrics.enabled" value = "true" }
set { name = "gitea.metrics.serviceMonitor.enabled" value = "true" }
set { name = "gitea.config.server.DOMAIN" value = "gitea.${var.domain}" }
set { name = "gitea.config.server.SSH_DOMAIN" value = "gitea.${var.domain}" }
set { name = "gitea.config.server.ROOT_URL" value = "https://gitea.${var.domain}" }
set { name = "gitea.config.database.DB_TYPE" value = "postgres" }
set { name = "gitea.config.database.HOST" value = "postgresql-primary.postgres" }
set { name = "gitea.config.database.NAME" value = "gitea" }
set { name = "gitea.config.database.USER" value = "gitea" }
set { name = "gitea.config.database.PASSWD" value = var.gitea_db_password }
set { name = "gitea.config.indexer.REPO_INDEXER_ENABLED" value = "true" }
set { name = "gitea.config.mailer.ENABLED" value = "true" }
set { name = "gitea.config.mailer.FROM" value = "gitea@${var.domain}" }
set { name = "gitea.config.mailer.SMTP_ADDR" value = var.smtp_host }
set { name = "gitea.config.mailer.SMTP_PORT" value = var.smtp_port }
set { name = "gitea.config.mailer.USER" value = var.smtp_user }
set { name = "gitea.config.mailer.PASSWD" value = var.smtp_password }
set { name = "gitea.config.cache.ADAPTER" value = "redis" }
set { name = "gitea.config.cache.HOST" value = local.redis_connection }
set { name = "gitea.config.session.PROVIDER" value = "redis" }
set { name = "gitea.config.session.PROVIDER_CONFIG" value = local.redis_connection }
set { name = "gitea.config.queue.TYPE" value = "redis" }
set { name = "gitea.config.queue.CONN_STR" value = local.redis_connection }
set { name = "gitea.config.service.DISABLE_REGISTRATION" value = "true" }
set { name = "gitea.config.repository.DEFAULT_BRANCH" value = "main" }
set { name = "gitea.config.metrics.ENABLED_ISSUE_BY_REPOSITORY" value = "true" }
set { name = "gitea.config.metrics.ENABLED_ISSUE_BY_LABEL" value = "true" }
set { name = "gitea.config.webhook.ALLOWED_HOST_LIST" value = "*" }}Note as we disable included Redis and PostgreSQL sub charts, because wโl reuse our existing ones. Also note the use of urlencode function for Redis password, as it can contain special characters.
The related ingress:
resource "kubernetes_manifest" "gitea_ingress" { manifest = { apiVersion = "traefik.io/v1alpha1" kind = "IngressRoute" metadata = { name = "gitea-http" namespace = kubernetes_namespace_v1.gitea.metadata[0].name } spec = { entryPoints = ["websecure"] routes = [ { match = "Host(`gitea.${var.domain}`)" kind = "Rule" services = [ { name = "gitea-http" port = "http" } ] } ] } }}You should be able to log in https://gitea.kube.rocks with chosen admin credentials.
Push a basic Web API project
Letโs generate a basic .NET Web API project. Create a new dotnet 8 project like following (you may install .NET 8 SDK):
mkdir kuberocks-democd kuberocks-demodotnet new slndotnet new gitignoredotnet new editorconfigdotnet new webapi -o src/KubeRocks.WebApi --use-controllersdotnet sln add src/KubeRocks.WebApigit initgit add .git commit -m "first commit"Then create a new repo kuberocks/demo on Gitea, and follow the instructions of existing repository section to push your code.

All should work as expected when HTTPS, even the fuzzy repo search. But what if you prefer SSH ?
Pushing via SSH
Weโll use SSH to push our code to Gitea. Put your public SSH key in your Gitea profile and follow push instructions from the sample repo. Here the SSH remote is git@gitea.kube.rocks:kuberocks/demo.git.
When youโll try to pull, youโll get a connection timeout error. Itโs time to tackle SSH access to our cluster.
Firstly, we have to open SSH port to our load balancer. Go back to the 1st Hcloud Terraform project and create a new service for SSH:
resource "hcloud_load_balancer_service" "ssh_service" { load_balancer_id = module.hcloud_kube.lbs.worker.id protocol = "tcp" listen_port = 22 destination_port = 22}SSH port is now opened, we have a new connection refused error. Letโs configure SSH access from Traefik to Gitea pod.
resource "helm_release" "traefik" { //...
set { name = "ports.ssh.port" value = "2222" }
set { name = "ports.ssh.expose.default" value = "true" }
set { name = "ports.ssh.exposedPort" value = "22" }
set { name = "ports.ssh.protocol" value = "TCP" }}And finally, the route ingress:
resource "kubernetes_manifest" "gitea_ingress_ssh" { manifest = { apiVersion = "traefik.io/v1alpha1" kind = "IngressRouteTCP" metadata = { name = "gitea-ssh" namespace = kubernetes_namespace_v1.gitea.metadata[0].name } spec = { entryPoints = ["ssh"] routes = [ { match = "HostSNI(`*`)" services = [ { name = "gitea-ssh" port = "ssh" } ] } ] } }}Now retry pull again and it should work seamlessly !
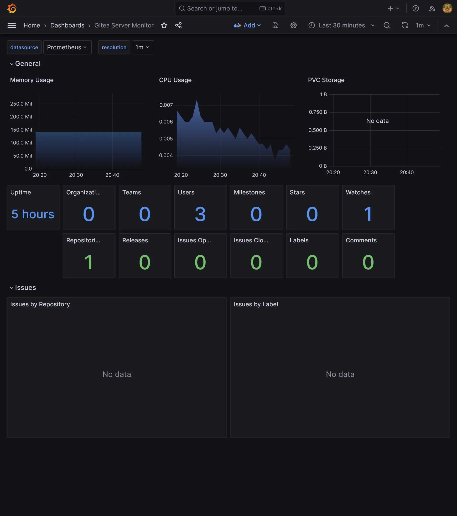
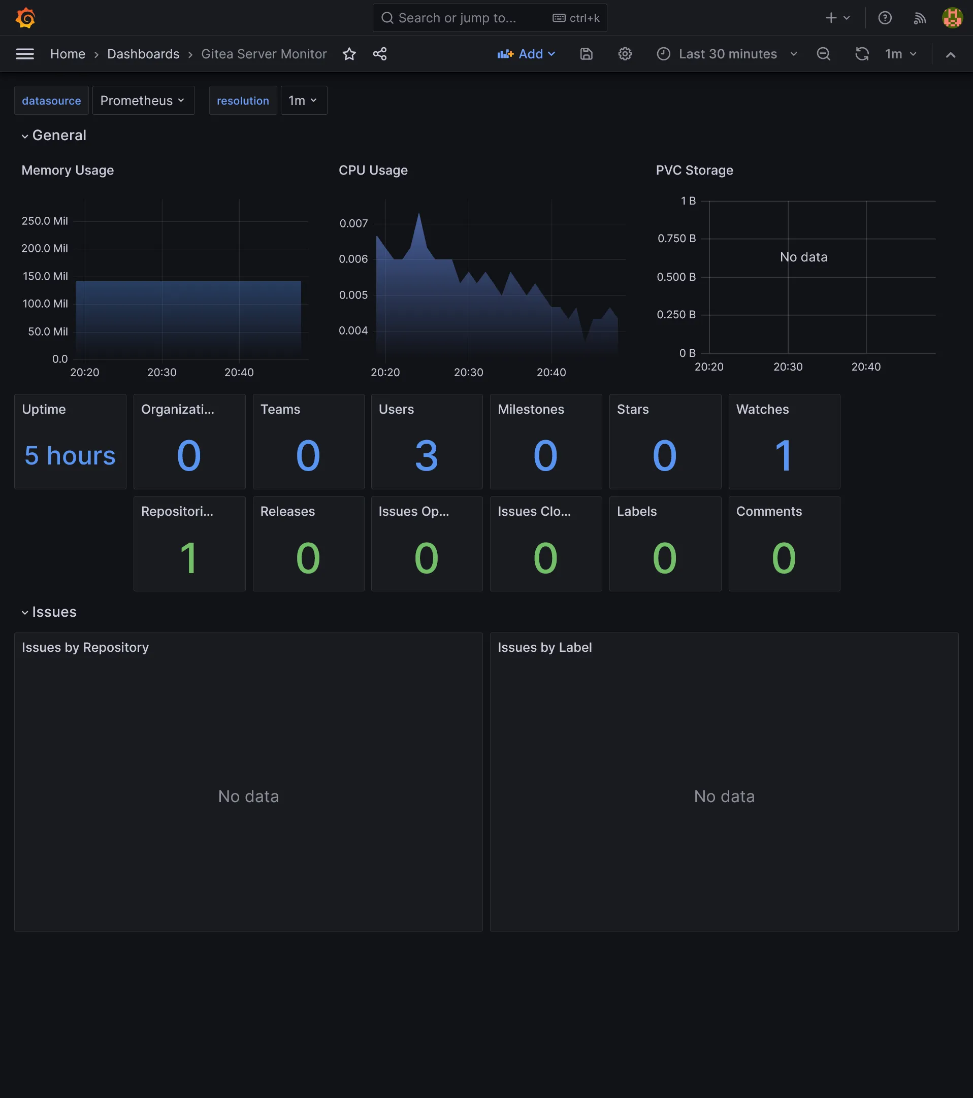
Gitea monitoring

CI
Now we have a working self-hosted VCS, letโs add a CI tool. Weโll use Concourse CI, which is optimized for Kubernetes and have high scalability (and open source of course), with the price of some configuration and slight learning curve.
Note
If you prefer to have CI directly included into your VCS, which simplify configuration drastically, although limited to same Gitea host, note that Gitea team is working on a built-in CI, see Gitea Actions (not production ready).
I personally prefer to have a dedicated CI tool, as itโs more flexible and can be used for any external VCS if needed.
CI node pool
Concourse CI is composed of 2 main components:
- Web UI: the main UI, which is used to configure pipelines and visualize jobs, persisted in a PostgreSQL database
- Worker: the actual CI worker, which will execute jobs for any app building
Itโs obvious that the workers, which are the most resource intensive, should be scaled independently, without any impact on others critical components of our cluster. So, as you already guess, weโll use a dedicated pool for building. Letโs apply this:
module "hcloud_kube" { //...
agent_nodepools = [ //... { name = "runner" server_type = "cx21" location = "nbg1" count = 1 private_interface = "ens10" labels = [ "node.kubernetes.io/server-usage=runner" ] taints = [ "node-role.kubernetes.io/runner:NoSchedule" ] } ]}Concourse CI
The variables:
variable "concourse_user" { type = string}
variable "concourse_password" { type = string sensitive = true}
variable "concourse_db_password" { type = string sensitive = true}concourse_user = "kuberocks"concourse_password = "xxx"concourse_db_password = "xxx"Letโs apply Concourse Helm Chart:
resource "kubernetes_namespace_v1" "concourse" { metadata { name = "concourse" }}
resource "helm_release" "concourse" { chart = "concourse" version = "17.3.1" repository = "https://concourse-charts.storage.googleapis.com"
name = "concourse" namespace = kubernetes_namespace_v1.concourse.metadata[0].name
set { name = "concourse.web.externalUrl" value = "https://concourse.${var.domain}" }
set { name = "postgresql.enabled" value = "false" }
set { name = "secrets.postgresUser" value = "concourse" }
set { name = "secrets.postgresPassword" value = var.concourse_db_password }
set { name = "concourse.web.auth.mainTeam.localUser" value = var.concourse_user }
set { name = "secrets.localUsers" value = "${var.concourse_user}:${var.concourse_password}" }
set { name = "concourse.web.postgres.host" value = "postgresql-primary.postgres" }
set { name = "concourse.web.postgres.database" value = "concourse" }
set { name = "concourse.web.auth.cookieSecure" value = "true" }
set { name = "concourse.web.prometheus.enabled" value = "true" }
set { name = "concourse.web.prometheus.serviceMonitor.enabled" value = "true" }
set { name = "concourse.worker.runtime" value = "containerd" }
set { name = "worker.replicas" value = "1" }
set { name = "worker.minAvailable" value = "0" }
set { name = "worker.tolerations[0].key" value = "node-role.kubernetes.io/runner" }
set { name = "worker.tolerations[0].effect" value = "NoSchedule" }
set { name = "worker.nodeSelector.node\\.kubernetes\\.io/server-usage" value = "runner" }}
resource "kubernetes_manifest" "concourse_ingress" { manifest = { apiVersion = "traefik.io/v1alpha1" kind = "IngressRoute" metadata = { name = "concourse" namespace = kubernetes_namespace_v1.concourse.metadata[0].name } spec = { entryPoints = ["websecure"] routes = [ { match = "Host(`concourse.${var.domain}`)" kind = "Rule" services = [ { name = "concourse-web" port = "atc" } ] } ] } }}Be sure to disable the PostgreSQL sub chart via postgresql.enabled.
You may set worker.replicas as the number of nodes in your runner pool. As usual, note the use of nodeSelector and tolerations to ensure workers are deployed on runner nodes.
Then go to https://concourse.kube.rocks and log in with chosen credentials.
6th check โ
We have everything we need for app building with automatic deployment ! Go next part for creating a complete CI/CD workflow !